LOGO OA教程 ERP教程 模切知识交流 PMS教程 CRM教程 开发文档 其他文档  
 
网站管理员

[点晴永久免费OA]SafeLine:一款开源国产企业级自托管 Web 应用防火墙(WAF)/反向代理

admin
2025年7月1日 9:6 本文热度 1958
SafeLine


SafeLine是开源的一款 企业级自托管 Web 应用防火墙(WAF)/反向代理,内置语义分析引擎,能精确识别 SQL 注入、XSS、RCE、SSRF 等攻击,具备 A/B 测试、流量限速、IP 拦截等丰富功能。相比传统规则型 WAF,SafeLine 语义理解更深入、误报率极低、检测延迟仅 1ms 以下,用 Rust+Go 实现高性能自托管,是企业上云与 DevSecOps 场景的理想之选。

应用特性

  • 语义识别攻击:深度解析 HTTP 请求语义,支持 SQL/XSS/命令注入等多种攻击检测,精确度高、误报率低。

  • 超低延迟 & 高并发:检测响应延迟 <1 ms,单核可稳定处理 >2,000 TPS,适合高性能应用场景。

  • 功能丰富:支持 Bot 防护、CC 攻击限流、动态前端加密、访问控制等多种策略。

  • 可视化与监控集成:内置精美 Dashboard,支持 Prometheus/Discord,实时看流量与拦截统计。

  • 多平台生态:支持 Nginx/Kong/Ingress 插件接入,灵活部署准入不同反代环境。

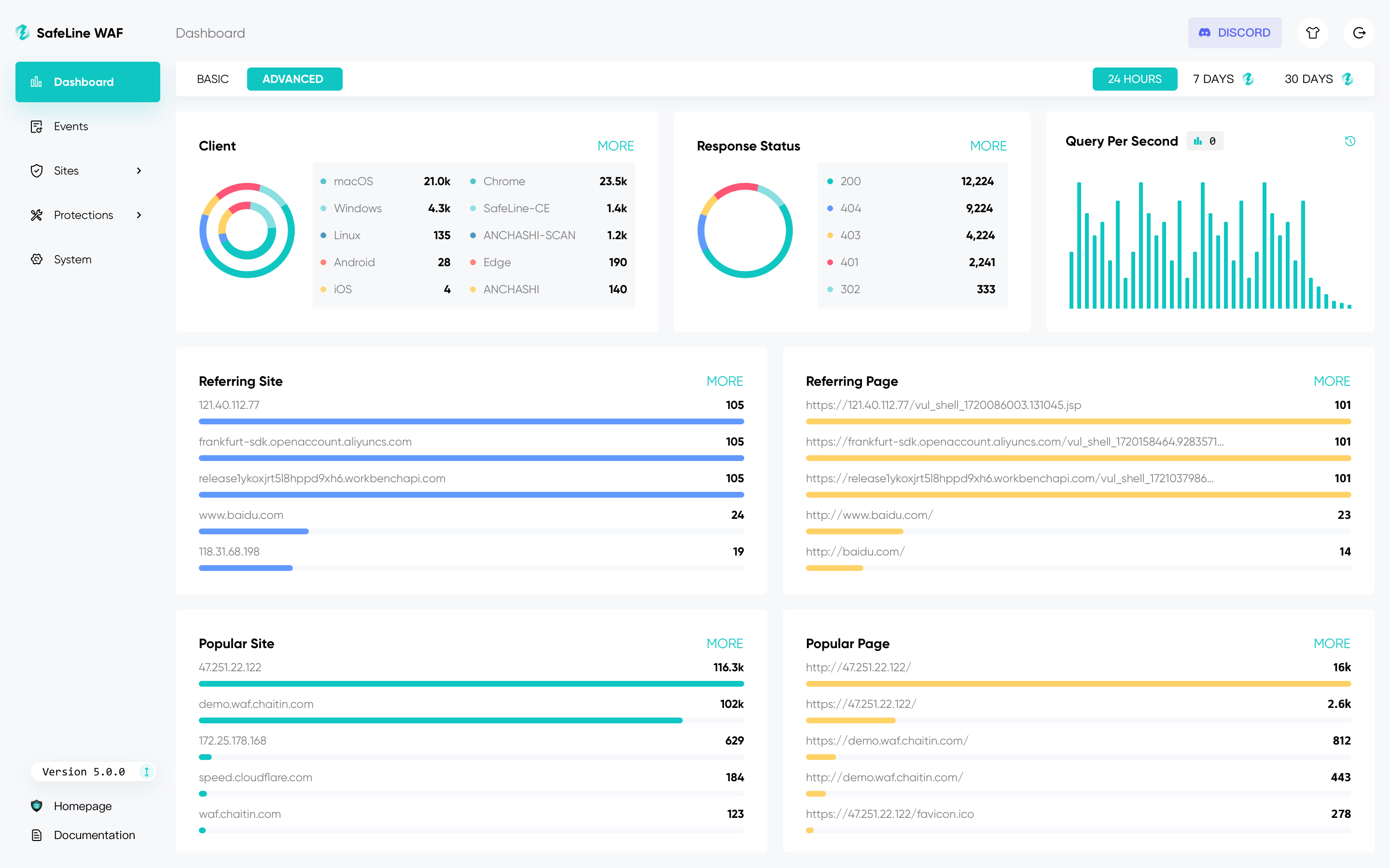
应用相关截图



部署方式

Docker Compose 快速部署

version: "3.8"
services:
  safeline:
    image: chaitin/safeline:latest
    ports:
      - "80:80"    # HTTP
      - "443:443"  # HTTPS
    volumes:
      - ./config.yaml:/etc/safeliner/config.yaml:ro
    restart: always
docker-compose up -d

安装完成后,访问 http://localhost 即可进入 Dashboard,开始防护你的 Web 应用。

项目相关链接

链接名称
链接地址
官网
https://waf.chaitin.com
GitHub
https://github.com/chaitin/SafeLine


该文章在 2025/7/1 9:06:50 编辑过
关键字查询
相关文章
正在查询...
点晴ERP是一款针对中小制造业的专业生产管理软件系统,系统成熟度和易用性得到了国内大量中小企业的青睐。
点晴PMS码头管理系统主要针对港口码头集装箱与散货日常运作、调度、堆场、车队、财务费用、相关报表等业务管理,结合码头的业务特点,围绕调度、堆场作业而开发的。集技术的先进性、管理的有效性于一体,是物流码头及其他港口类企业的高效ERP管理信息系统。
点晴WMS仓储管理系统提供了货物产品管理,销售管理,采购管理,仓储管理,仓库管理,保质期管理,货位管理,库位管理,生产管理,WMS管理系统,标签打印,条形码,二维码管理,批号管理软件。
点晴免费OA是一款软件和通用服务都免费,不限功能、不限时间、不限用户的免费OA协同办公管理系统。
Copyright 2010-2025 ClickSun All Rights Reserved