推荐一款专为Nginx设计的图形化管理工具: Nginx UI
|
freeflydom
2024年10月22日 9:32
本文热度 2093
|
Nginx UI是一款专为Nginx设计的图形化管理工具,旨在简化Nginx的配置与管理过程,提高开发者和系统管理员的工作效率。
项目地址:https://github.com/0xJacky/nginx-ui
一、Nginx UI的主要特点
- 简化配置:通过图形化的界面,Nginx UI简化了Nginx的配置过程,使得用户无需直接编辑复杂的配置文件即可完成服务器的设置。
- 实时监控:Nginx UI具备实时监控功能,可以显示Nginx服务器的关键指标,如连接数、请求处理时间等,帮助管理员及时发现并解决问题。
- 易于扩展:Nginx UI支持插件系统,用户可以根据需求安装额外的功能模块,如日志分析、安全防护等,进一步增强其功能。
- 高效管理:对于拥有多个Nginx实例的企业级用户来说,Nginx UI提供了一种集中式的管理方式,可以在一个界面上管理所有实例,极大地提高了管理效率。
- 安全性:Nginx UI在设计时考虑到了安全性问题,提供了多种认证机制,如基于用户的认证、SSL/TLS加密等,确保了数据的安全传输。
- 兼容性:Nginx UI不仅适用于传统的服务器环境,还支持Docker等容器化平台,使得用户可以在不同的环境中无缝使用Nginx UI进行管理。
二、安装部署
1、环境需求:
- 操作系统:macOS 11 Big Sur及以上版本(对于ARM架构也有支持)、Linux 2.6.23或更高版本、或者是其它指定的支持平台。
- Go环境:至少需要Go 1.13+。
- Node.js:版本需达到21+,配合npx一起使用。
2、安装步骤:
访问Nginx UI的GitHub releases页面: https://github.com/0xJacky/nginx-ui/releases,选择适合你系统的最新版下载。

解压缩下载的文件到合适的位置。
复制或创建配置文件app.ini到适当位置,并按需调整。
运行服务:可以通过命令行直接运行nginx-ui -config app.ini,或者利用nohup将其放入后台运行。如果使用systemd管理,则可以通过systemctl命令启动、停止或重启Nginx UI服务。
3、Docker环境下安装:
- 安装Docker。
- 从Docker Hub下载官方的Nginx UI镜像。
- 使用docker run命令启动容器,并映射配置和数据目录到宿主机。
- 访问指定的URL进行初始设置。
Docker安装部署命令如下:
docker run -dit \
--name=nginx-ui \
--restart=always \
-e TZ=Asia/Shanghai \
-v /mnt/user/appdata/nginx:/etc/nginx \
-v /mnt/user/appdata/nginx-ui:/etc/nginx-ui \
-p 8080:80 -p 8443:443 \
uozi/nginx-ui:latest
注意:首次使用时,映射到 /etc/nginx 的目录必须为空文件夹。此外,如果您需要托管静态文件,可以直接将文件夹映射到容器中。
三、主要功能介绍
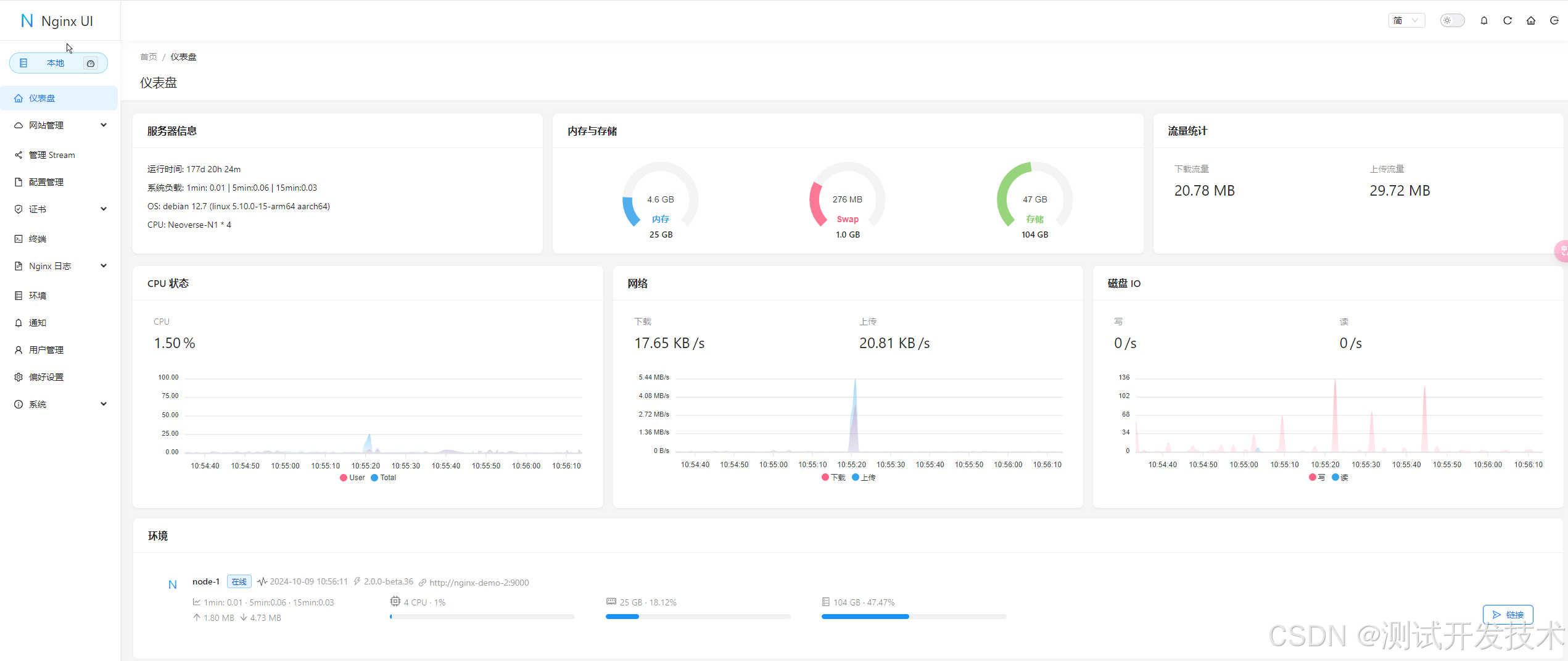
1、仪表盘是 Nginx UI 的核心功能之一,用户可以通过图形化界面监控系统的各项运行指标,包括但不限于 CPU、内存使用情况、系统负载和磁盘使用率。

2、Nginx UI 提供了强大的在线编辑功能。用户可以在浏览器中直接编辑 Nginx 的配置文件,编辑器支持语法高亮,能帮助用户避免配置语法错误。
3、Nginx 日志查看功能允许用户随时监控和分析 Nginx 的日志,包括访问日志和错误日志。通过该功能,用户可以快速排查网站故障,并深入了解用户访问行为。

4、Nginx UI 提供了直观的站点管理功能。用户可以通过该功能管理多个站点。
5、Nginx UI 集成了一个基于网页的高级命令行终端。用户可以通过该终端远程访问服务器并执行各种命令,无需单独登录服务器。这对于进行一些高效的命令操作非常有用。
6、国际化支持:Nginx UI支持多语言设置,目前覆盖英语、简体中文和繁体中文等,满足了不同用户的语言需求。

7、证书管理:支持Let's Encrypt证书的自动化部署,用户可以通过Nginx UI轻松管理SSL证书,确保网站的安全性。
四、小结
总的来说,Nginx UI作为一个高效的Nginx管理工具,不仅提供了强大的功能和灵活的部署选项,还通过其直观的用户界面降低了Nginx管理的复杂性。对于追求高效率和简便操作的开发者和系统管理员而言,Nginx UI是一个值得尝试的优秀工具。无论是新手还是经验丰富的用户,都可以从中受益。
可以通过以下网址访问在线演示系统:https://demo.nginxui.com/
用户名/密码:admin/admin
转自https://www.cnblogs.com/jinjiangongzuoshi/p/18488450
该文章在 2024/10/22 9:32:17 编辑过