LOGO OA教程 ERP教程 模切知识交流 PMS教程 CRM教程 开发文档 其他文档  
 
点晴ERP是一款针对中小制造业的专业生产管理软件系统,系统成熟度和易用性得到了国内大量中小企业的青睐。
点晴PMS码头管理系统主要针对港口码头集装箱与散货日常运作、调度、堆场、车队、财务费用、相关报表等业务管理,结合码头的业务特点,围绕调度、堆场作业而开发的。集技术的先进性、管理的有效性于一体,是物流码头及其他港口类企业的高效ERP管理信息系统。
点晴WMS仓储管理系统提供了货物产品管理,销售管理,采购管理,仓储管理,仓库管理,保质期管理,货位管理,库位管理,生产管理,WMS管理系统,标签打印,条形码,二维码管理,批号管理软件。
点晴免费OA是一款软件和通用服务都免费,不限功能、不限时间、不限用户的免费OA协同办公管理系统。

点晴OA 最新文章

一、引言:时间处理的常见痛点在我们平时的开发中,时间处理是一个看似简单却暗藏玄机的领域。开发者们经常遇到这样的困扰:服务接口返回的时间与数据库存储的时间不一致前端显示的时间与后端返回的时间相差几小时不同地区的用户看到的时间各不相同这些问题的根源大多可以归结为时区处理不当、时间格式不统一或系统配置差异。下面我们将深入探讨...
admin8482025/7/7 11:42:18
在HTML5推出之后,很多的HTML标签都具备了非常牛逼的功能。有些甚至可以让我们完全脱离JS,通过简单的html就可以实现复杂的操作。那么今天咱们就来看看这些牛逼的HTML特性!01:在img标签中生成可点击区域<map>配合<area>可以直接在img标签中创建部分的可点击区域:<body><imgsrc=01.j...
admin8352025/7/7 11:42:48
二、分项解读与案例1.加计抵减(增值税)(1)、政策要点先进制造业企业按进项税额加计5%抵减应纳税额(如进项税100万,可额外抵减5万)。限制:出口业务、免税项目对应的进项不得计提;进项转出时需同步调减抵减额。(2)、案例ABC制造企业(先进制造业),2025年6月:销项税额=150万元进项税额=110万元进项转出=3...
admin46762025/7/7 11:43:11
在项目中经常会用到各种通讯方式,现介绍一下WinForm实现WebApi接口服务,不依赖IIS宿主;编码道路虽然枯燥,只要我们坚定信念;时光会看见你的成长,也终将不负你的努力。↖(^ω^)↗一、效果展示启动服务接收数据Postman发送数据整体效果二、功能设计VS2017界面设计NuGet安装Microsoft.Asp...
admin10802025/7/7 11:43:43
每月上百张凭证堆成山,最后浓缩成一张科目余额表和2张财务报表,稍不认真就可能出错。再加上现实生活中大部分会计还是完美主义者;做完账,总担心哪里出错,下面我就来分享下做完账后如何自查?一、按资产负债表顺序对应检查:1、货币资金类:库存现金、银行存款余额必须和现金日记帐、银行对账单核对一致,余额绝不能在贷方。2、应收类:业...
admin16652025/7/7 11:51:29
作为会计,在实际工作中难免会遇到做错账、或者漏记账的。为了保证会计核算的准确性,及时纠正错误就显得十分重要.今天就跟大家分享下如何调账。下面是老会计总结的错账调整方法:1、当前年度错账(1)涉及到损益的错账:在本期用对应的损益科目,调整成正确的金额。可以按照红字冲销、补充登记或调整分录等方法均可。(2)对于不涉及到损益...
admin18102025/7/7 11:51:16
无论你是会计小白,还是正在备考初级会计,甚至是想转行做会计的你,看完这篇,你一定会觉得:原来会计科目,真的不是那么难懂!BAIWAN01什么是会计科目?会计科目,就是会计做账时用的“语言”就像我们说话一样,会计科目是会计人员用来记录和反映企业财务状况的“工具”举个例子:如果你公司买了台电脑,这笔钱应该记在“固定资产”科...
admin17762025/7/7 11:50:42
GOSimpleTunnel简易隧道GO语言实现的安全隧道功能特性•多端口监听•多级转发链•多协议支持•TCP/UDP端口转发•反向代理和隧道•TCP/UDP透明代理•DNS解析和代理•TUN/TAP设备TUN/TAP设备•负载均衡•路由控制•准入控制•限速限流•插件系统•Prometheus监控指标•动态配置•Web...
admin12442025/7/7 11:50:19
1.基本要求唯一性:每个独立的工艺文件(包括不同版本)必须拥有唯一的编号,不能重复。可识别性:编号应能直观反映文件的核心属性。Ø所属企业/部门Ø工艺类型(如机加、装配、焊接、热处理、涂装、电子装联等)Ø产品或零件族/项目Ø文件类型(如工艺规程、作业指导书、工序卡、检验卡、临时工艺等)Ø编制年份或序列系统性:编号结构应层...
admin19722025/7/7 11:49:57
很多人认为记录会计凭证的工作很基础,技术含量不高;但是,它却是建立财会信息质量的根基。记录会计凭证的质量很能体现一个会计人的能力水平。虽然很长时间没有写会计凭证,但在月度结账时也会审核凭证。能通过会计所记录的凭证内容感受到不同会计水平。结合笔者的经验及体会,归结出记录会计凭证的三种境界。第一种境界,着眼具体业务,如实记...
admin16042025/7/7 11:49:43
金蝶物料编码规则包含八大原则,分别为:唯一性原则、分类性原则、无意性原则、避变性原则、数字优先原则、力求简短原则、长度统一原则以及跳号使用原则。以下为您详细介绍各原则的具体内容:一、求唯一通常情况下,只要物料的物理或化学性质发生变化,或者物料需要在仓库中存储,就必须为其指定一个独一无二的编码,也就是常说的一物一码。例如...
admin21262025/7/7 11:49:31
作为财务人员,每次一到月底月初都觉得特别忙,特别是中小企业,全盘会计一人分饰多岗,月底工作一大堆,又是盘点又是对账,结账后要申报缴税、财务报表,还有兼报统计局各种报表月报、季报、半年报等等,注定财会人就是“表哥”“表姐”;光想想就已经头大了。哈哈哈有没有那一刻,突然后悔当初高考志愿填报“会计学”?​今天简单分享一下,一...
admin17662025/7/7 11:52:40
今天用大白话带你认识一下会计科目。01资产类库存现金:放在柜子里的钱。银行存款:放在银行里的钱。其他货币资金:除了放在柜子和和银行以外的钱。交易性金融资产:买卖赚差价的股票、债券。应收账款:卖了东西没收到钱,口头欠着。应收票据:卖了东西没收到钱,收了张银行开的票。预付账款:提前付的定金。应收股利:股票或股权的分红,还没...
admin17122025/7/7 11:52:57
会计上经常提到“费用计提”一词,什么是“费用计提”呢?根据《企业会计准则》规定,企业应当以权责发生制为基础进行会计确认、计量和报告。权责发生制,是指收入、费用的确认应当以收入、费用的实际发生(权利和义务产生)作为确认的标准,合理确认当期损益的一种会计计量基础。在权责发生制下,凡是属于当期已经实现的收入,和已经发生或应当...
admin18172025/7/7 11:53:12
大家都知道,咱们做会计的,最核心的工作就是算账(会计核算)和查账(会计监督)。平时咱们做的记账、算账这些活儿,就是在完成“算账”这个基础任务。这可是财务工作的根基,要是这儿出了岔子,后面财务报表的数据全得跟着错,严重的话,连老板做决策都会被误导。就算咱们财务人每天工作再小心,也难免会有手滑犯错的时候。毕竟天天和数字打交...
admin17122025/7/7 11:53:26
会计日常记账是用会计科目,但是有些会计科目在资产负债表上找不到,比如银行存款,反过来看,资产负债表上有些报表项目也找不到一样的会计科目,比如其他流动资产,那问题来了,资产负债表该怎么出呢?以下面几种情况引出报表项目的取数思路:一个报表项目直接取对应会计科目,比如:短期借款、交易性金融负债、应付职工薪酬等一个报表项目可能...
admin16012025/7/7 11:54:07
在我们日常使用电脑的过程中,想必大家都曾遇到过这样令人烦恼的情况:当我们想要删除某个文件时,冷不防就会弹出“你没有权限打开该文件,请向文件的所有者或管理员申请权限”这样的提示。这种情况在工作场景中经常遇到,有时会严重影响我们的工作效率。实际上,解决这个问题的方法并非如想象中那般复杂。接下来,就让我为大家详细地分享一下具...
admin9482025/7/7 11:54:24
在C#窗体应用程序中,将DataTable数据导出到Excel有几种常见方法。以下是几种实现方式:方法一:使用EPPlus库(推荐)EPPlus是一个流行的开源库,用于操作Excel文件(.xlsx格式)。方法二:使用NPOI库(支持.xls和.xlsx)NPOI是另一个流行的开源库,支持旧版.xls和新版.xlsx格...
admin8112025/7/7 11:54:46
今天在这里记录一下,用C#使用阿里云短信包发送短信环境:软件VisualStudio2019.NetFramework4.7.2NuGet包AlibabaCloud.SDK.Dysmsapi20170525一、在NuGet程序包管理安装AlibabaCloud.SDK.Dysmsapi20170525二、完整发送短信代...
admin8682025/7/7 11:55:02
一.前期准备数据库主要是PostgreSQL15开发软件VisualStudio2012C#用到DLL是Npgsql.dll二.连接数据库连接串Server=数据库IP;Port=5432;UserId=用户名;Password=密码;Database=数据库;Server是数据库IPPort端口5432(默认)Use...
admin8702025/7/7 11:55:17
今天继续总结一下,C#创建WebApi接口1.创建一个Get接口,不指定入参自动接收地址栏参数,把入参返回回去代码:[HttpGet][Route(test3)]publicstringtest3(HttpRequestMessagerequest),Value:);strReturn+=key+=+value+&am...
admin8332025/7/7 11:55:33
今天继续总结一下,C#创建WebApi接口1.新建一个WebApi接口CsController.cs2.新建一个Post接口,然后返回值就是入参,路由地址cs/test13.新建一个Get接口 阅读原文:原文链接
admin7932025/7/7 11:55:46
今天总结一下开发中经常会用到HTTP请求,用C#创建WebApi接口开发软件VisualStudio2019一.创建一个ASP.NETWeb应用程序(.NETFramework)项目二.项目会自动生成一个例子,直接运行就可以直接用Postman.exe来测试运行后,点击页面上API就能看到已经生成WebApi接口在Po...
admin8492025/7/7 11:56:05
一.发布1.右键工程,点击发布2.选择文件夹,然后文件夹位置默认就行,点击完成3.然后点击发布二.部署到IIS1.发布成功后,点击目标位置,打开发布文件位置2.复制里面文件,到发布的文件夹里面3.打开IIS,添加网站,物理路径选择上一步拷出来文件位置,端口不重复就行,然后点击确认4.点击浏览,打开默认浏览器,就可以显示...
admin9202025/7/7 11:36:57
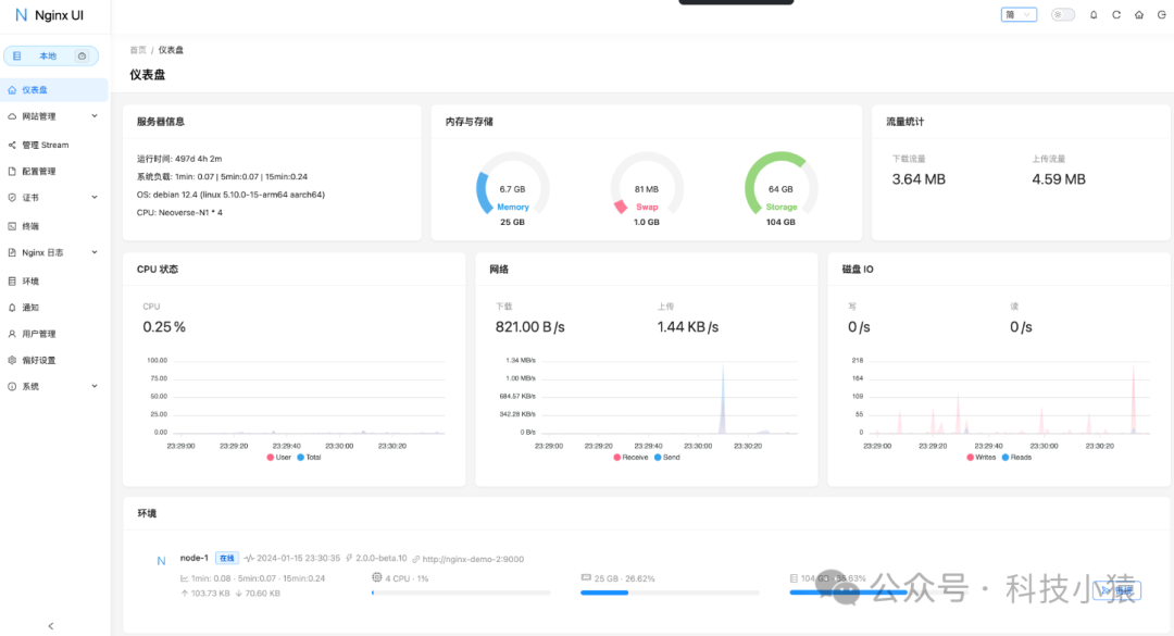
简介Nginx-UI是一个基于Web的图形化界面工具,旨在简化Nginx服务器的配置、管理和监控。它通过直观的可视化操作,降低了Nginx配置的复杂度,尤其适合不熟悉命令行或配置文件的用户。主要功能可视化配置:通过Web界面直接管理Nginx的配置,无需手动编辑nginx.conf文件。支持常见的Nginx功能,如虚拟...
admin14222025/7/7 11:37:25
本版面共有 1018 页, 25441 篇文章 >> 1 ... 78 79 80 81 82 83 84 85 86 87 88 ... 1018
页码:

Copyright 2010-2025 ClickSun All Rights Reserved